vue-network-dashboard: мониторинг сети прямо в браузере

Я давно хотел иметь под рукой инструмент, который бы показывал весь сетевой трафик приложения не в DevTools браузера, а прямо внутри самого приложения — в виде панели, которую можно открыть горячей клавишей, отфильтровать нужные запросы и тут же посмотреть, что именно ушло и пришло.
DevTools справляются, но у них есть неудобство: ты постоянно переключаешься между вкладкой приложения и вкладкой Network, теряешь контекст, ищешь нужный запрос в общем потоке. Если приложение работает с WebSocket или SSE — всё становится ещё хуже.
Так появился vue-network-dashboard.
Что это такое

vue-network-dashboard — Vue 3 плагин, который на старте заменяет глобальные браузерные API (window.fetch, XMLHttpRequest, window.WebSocket, window.EventSource) своими обёртками. Любой сетевой вызов — из вашего кода, из сторонних библиотек, из anywhere — попадает в единое реактивное хранилище.
Схема работы простая:
Код вашего приложения
│
▼
Перехватчики (Interceptors)
┌──────────────────────────────────┐
│ window.fetch (Fetch) │
│ XMLHttpRequest (XHR) │
│ window.WebSocket (WebSocket) │
│ window.EventSource (SSE) │
└──────────────────────────────────┘
│
▼
Форматтер → UnifiedLogEntry
│
▼
LogStore → Vue Reactive Refs → Компоненты
Оригинальные реализации при этом сохраняются и вызываются как обычно — перехват полностью прозрачен для остального кода.
Установка и минимальный старт
bash
npm install vue-network-dashboard
typescript
// main.ts
import { createApp } from 'vue'
import App from './App.vue'
import NetworkDashboard from 'vue-network-dashboard'
const app = createApp(App)
app.use(NetworkDashboard, {
devOnly: true, // активен только в development-сборке
maxLogs: 500,
})
app.mount('#app')
Всё. С этого момента все Fetch, XHR, WebSocket и SSE запросы перехватываются. Можно добавить компонент панели в App.vue:
vue
<template>
<RouterView />
<NetworkDebugger /> <!-- открывается по Ctrl+Shift+D -->
</template>
Если не хочется импортировать NetworkDebugger вручную — он уже реэкспортируется из пакета:
typescript
import { NetworkDebugger } from 'vue-network-dashboard'
Что умеет панель
Вкладка Logs

Список всех запросов в реальном времени. Каждая строка — метод, URL, статус, время выполнения. Кликаешь — раскрывается детальная информация: заголовки запроса и ответа, тело, тайминги.
Pending-запросы появляются сразу, как только запрос отправлен, с вращающимся индикатором — и обновляются на месте, когда приходит ответ. Как в DevTools, только внутри приложения.
Фильтрация по типу (HTTP / WS / SSE), URL, методу, статусу, минимальной длительности, по наличию ошибки и — отдельно — по содержимому тела запроса или ответа.
Группировка — схлопывает повторяющиеся запросы к одному эндпоинту в одну строку с счётчиком. Удобно, если, например, компонент делает один и тот же запрос при каждом рендере.
Diff — выбираешь две записи и видишь рядом, чем они отличаются: заголовки, тело запроса, тело ответа. Полезно, когда один и тот же запрос раньше работал, а теперь нет.
Вкладка Stats

Агрегированная статистика сессии: всего запросов, ошибок, средняя длительность, объём отправленных и полученных данных. Разбивка по методам и статус-кодам. Топ-5 самых медленных и самых тяжёлых запросов — сразу видно, куда смотреть при проблемах с производительностью.
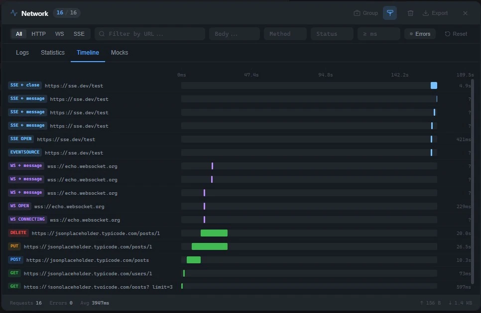
Вкладка Timeline

Waterfall-диаграмма — все запросы на общей временной оси. Сразу видно, что выполнялось параллельно, что блокировало, где провал.
Вкладка Mocks

Можно определить правила-перехватчики: по URL и методу подменить ответ — задать статус, тело, задержку — не трогая бэкенд. Правила можно создавать прямо из UI панели или программно в коде. Замоканные запросы логируются как обычно, но с отдельным бейджем mock, чтобы не перепутать с реальными.
Экспорт
Накопленные логи можно выгрузить в трёх форматах:
- JSON — весь массив
UnifiedLogEntry[]как есть - CSV — таблица для Excel / Google Sheets
- HAR (HTTP Archive 1.2) — открывается напрямую в Chrome DevTools, Postman или Charles Proxy
HAR особенно полезен: записал сессию, отдал файл коллеге или в тикет — и он видит ровно то, что видел ты.
Безопасность
По умолчанию плагин автоматически удаляет чувствительные данные перед сохранением в лог:
- Заголовки
Authorization,Cookie,X-Api-Key— заменяются на[REDACTED] - Поля тела
password,token,secret,cvvи другие — удаляются - Поля
email,phone— маскируются:us****@example.com
Список можно расширить в конфиге:
typescript
app.use(NetworkDashboard, {
sanitization: {
sensitiveHeaders: ['x-internal-token'],
sensitiveFields: ['ssn', 'card_number'],
maskFields: ['username'],
}
})
Использование в коде
Данные доступны через useNetworkDashboard() в любом компоненте:
typescript
const {
logs, // Ref<UnifiedLogEntry[]>
totalRequests,
totalErrors,
averageDuration,
getErrorLogs,
subscribe,
export: exportLogs,
} = useNetworkDashboard()
// Подписка на новые события
const unsubscribe = subscribe((entry) => {
if (entry.error.occurred) {
console.warn('Ошибка запроса:', entry.url)
}
})
Логи можно сохранять между перезагрузками страницы — достаточно включить persistToStorage:
typescript
app.use(NetworkDashboard, {
persistToStorage: true, // логи восстанавливаются из localStorage при следующем открытии
maxLogs: 200,
})
Удобно, когда баг воспроизводится в несколько шагов и не хочется каждый раз начинать с нуля.
Nuxt 3
Есть нативный модуль:
typescript
// nuxt.config.ts
export default defineNuxtConfig({
modules: ['vue-network-dashboard/nuxt'],
networkDashboard: {
devOnly: true,
maxLogs: 500,
}
})
<NetworkDebugger> и useNetworkDashboard() автоматически импортируются во всех компонентах и страницах — дополнительных import не нужно. Плагин работает только на клиенте, SSR не затрагивается.
Интеграции
Vue DevTools
Добавляет вкладку «Network» в инспектор Vue DevTools (браузерное расширение и vite-plugin-vue-devtools) и отдельный слой на таймлайне — каждый запрос виден как событие.
Подключается один раз в точке входа приложения — main.ts:
typescript
// main.ts
import { createApp } from 'vue'
import App from './App.vue'
import NetworkDashboard, { setupDevtools, useNetworkDashboard } from 'vue-network-dashboard'
const app = createApp(App)
app.use(NetworkDashboard)
if (import.meta.env.DEV) {
setupDevtools(app, useNetworkDashboard())
}
app.mount('#app')
Sentry
Адаптер добавляет каждый запрос как breadcrumb в Sentry и отправляет captureMessage при 5xx-ошибках.
Вставляется там же, где инициализируется Sentry — обычно main.ts или отдельный файл plugins/sentry.ts:
typescript
// main.ts (или plugins/sentry.ts)
import * as Sentry from '@sentry/vue'
import NetworkDashboard, { createSentryAdapter } from 'vue-network-dashboard'
Sentry.init({ dsn: '...' })
app.use(NetworkDashboard, {
callbacks: createSentryAdapter(Sentry, {
errorStatusThreshold: 500, // отправлять событие начиная с этого кода
includeBodies: false, // не включать тела запросов в breadcrumbs
})
})
OpenTelemetry
Адаптер создаёт OTel span на каждый запрос с семантическими атрибутами (http.request.method, http.response.status_code, url.full и др.).
Подключается рядом с инициализацией трейсера — обычно src/telemetry.ts или main.ts:
typescript
// main.ts (или src/telemetry.ts)
import { trace } from '@opentelemetry/api'
import NetworkDashboard, { createOpenTelemetryAdapter } from 'vue-network-dashboard'
const tracer = trace.getTracer('my-app')
app.use(NetworkDashboard, {
callbacks: createOpenTelemetryAdapter(tracer, {
httpOnly: true, // не трекировать WebSocket/SSE
includeBodySize: true,
})
})
Конфигурация горячей клавиши
По умолчанию панель открывается по Ctrl+Shift+D. Можно поменять:
typescript
app.use(NetworkDashboard, {
ui: {
hotkey: 'n',
hotkeyModifiers: { alt: true }, // Alt+N
}
})
Что под капотом
Каждый запрос превращается в UnifiedLogEntry — единую структуру вне зависимости от транспорта:
typescript
interface UnifiedLogEntry {
id: string
type: 'http' | 'websocket' | 'sse'
url: string
method: string
startTime: number
endTime: number | null
duration: number | null
http: { status: number; statusText: string } | null
websocket: { eventType: string; direction: string | null; ... } | null
requestHeaders: Record<string, string>
responseHeaders: Record<string, string>
request: { body: any; bodySize: number | null }
response: { body: any; bodySize: number | null }
error: { occurred: boolean; message: string | null; ... }
metadata: { clientType: string; pending?: boolean; mocked?: boolean; ... }
}
Реактивность — чистый Vue ref, без Pinia и Vuex. XHR перехватывается через WeakMap — данные привязываются к экземпляру без загрязнения прототипа. WebSocket и SSE оборачиваются на уровне конструктора.
Пара реальных сценариев
«Почему форма отправляет запрос дважды?»
Классическая история: пользователь нажимает кнопку «Сохранить», и в логах бэкенда появляются две одинаковые записи. Открываешь DevTools, ждёшь, пока снова воспроизведётся — и в это время DevTools перекрыли половину экрана, не видно, на что именно нажимал пользователь.
С vue-network-dashboard включаешь Group — и сразу видишь POST /api/orders с счётчиком ×2. Раскрываешь группу — у обоих запросов одинаковое тело и разница в старте 12 миллисекунд. Смотришь в код — на кнопке не было @click.prevent, форма сабмитилась нативно и одновременно через обработчик. Починил за минуту.
«Бэкенд говорит, что мы шлём не то поле»
Бэкенд-разработчик пишет: «вы шлёте user_id, а нужен userId». Открываешь DevTools, фильтруешь нужный запрос, разворачиваешь тело... или просто открываешь панель, в поле Body вводишь user_id — и видишь все запросы, где это поле присутствует. Нашли, исправили, убедились — без перезагрузки страницы, не теряя состояние приложения.
«Что происходит в чате, пока я в другой вкладке?»
Приложение работает с WebSocket-чатом. Нужно понять, какие сообщения приходят, пока пользователь неактивен. В DevTools вкладка WS показывает сырые фреймы без структуры. В vue-network-dashboard каждое входящее сообщение — отдельная строка с распарсенным JSON в теле, временем получения и направлением (WS ← message). Не нужно копировать фрейм и вставлять в JSON-валидатор.
«Покажи мне HAR-файл»
QA нашёл баг на стейдже, который не воспроизводится локально. Вместо «пришли скриншот» — «пришли HAR». Тестировщик жмёт Export → HAR, скидывает файл. Открываешь его в Chrome DevTools → вкладка Network → Import — и видишь ровно то, что видел он: все запросы, все заголовки, все тела, тайминги.
«Верстаю экраны, бэкенд ещё не готов»
Новый раздел в приложении готов по UI, но API для него ещё в разработке. Вместо того чтобы поднимать мок-сервер или комментировать код — открываешь вкладку Mocks и добавляешь правило прямо в браузере:
- URL:
/api/v2/recommendations - Метод:
GET - Ответ:
200, JSON с тестовыми данными - Задержка:
300ms— чтобы сразу видеть, как ведут себя лоадеры
Все запросы к этому эндпоинту мгновенно начинают возвращать нужный ответ. Бэкенд появится — правило просто удалишь.
«Надо воспроизвести ошибку 500 на конкретном запросе»
Компонент должен показывать fallback при ошибке сервера, но руками сломать API неудобно. В Mocks добавляешь правило:
- URL:
/api/users - Метод:
GET - Ответ:
500, тело:{ "error": "Internal Server Error" }
Теперь любой GET /api/users возвращает 500 — проверяешь, что UI обрабатывает это корректно. Убедился — убрал правило. Бэкенд ни разу не трогали.
«Показываю демо, бэкенд в продакшне, трогать нельзя»
Демонстрация новой фичи заказчику — данные в продакшн-базе не те, что нужны для красивого показа. Добавляешь несколько mock-правил для нужных эндпоинтов, подставляешь подготовленные данные — и демо выглядит именно так, как должно. Никаких тестовых окружений, никаких сидов в базе.
NPM: https://www.npmjs.com/package/vue-network-dashboard
GitHub: https://github.com/macrulezru/vue-network-dashboard